
The DroneMobile Team is thrilled to announce the launch DroneMobile's updated desktop web application, now live at https://accounts.dronemobile.com!
We have listened to your feedback, and this major update is focused on making multi-vehicle management easier, faster, and more powerful than ever. Whether you run a business fleet or mjust manage a few family cars, the new interface delivers immediate insights and powerful reporting right to your screen.
Why the Web Got a Makeover
The DroneMobile Team updated the web app for two main reasons: to better serve customers with multiple vehicles and to provide more useful tools for monitoring the status and health of your vehicles. The new design creates a powerful central command center, make it easier to manage security, track driver behavior, and pull essential reports for everything related to your vehicles.
What's New on the Website
The new DroneMobile web application is built for efficiency and control. Here's a breakdown of the key changes you'll see:
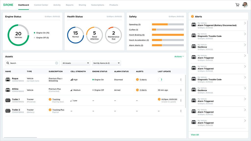
#1 Updated Dashboard

Your new Dashboard is the first thing you see when you log into the DroneMobile web app. It now provides a clean, at-a-glance snapshot of your entire fleet's status and recent alerts, so you know instantly if every vehicle is secure and where it should be.
#2 Enhanced Control Center

We're excited about some of the subtle, but impactful changes we've made to the Control Center:
- More Map Space: We've moved the main navigation bar to the top of the page on desktop/tablet devices, dedicating mroe space to the map so you can monitor your vehicles without distraction.
- Live Drone XC Streaming: If you have a Drone XC dash camera installed on one or more of your vehicle vehicles, you can now invoke a LTE Live Video stream right on your computer.
- Integrated Trips: Trip history is now conveniently dsplayed directly within the Control Center, removing the need to navigate to the Activity page.
#3 Expanded Reporting

The biggest change to the DroneMobile web app is the expansion of DroneMobile's offering for reporting and exporting data about your vehicles. The new platform currently allows you to request three types of reports directly from the website:
- Vehicle Health: Provides a current snapshot of your vehicle's health status, giving you proactive insights into maintenance needs so that you can avoid expensive downtime.
- Safety: Details the number of safety and security alerts triggered by each of your vehicles. (Note: alerts must be turned on for these data points to populate)
- Usage (our favorite): This essential new feature tracks the mileage and trip data for each of your vehicles that has a GPS-enabled plan, making it easier to monitor vehicle usage, fuel consumption, and driver productivity.
Starting Using the New Web App Today!
Ready to take control of your vehicles with the powerful new web app? Log in today at https://accounts.dronemobile.com! Stay tuned - in the coming weeks, our team will release more information about how to use the DroneMobile web app!
To celebrate the launch, we are sharing a promo code. Use NEWSITE at checkout for 10% off any 1-year or 3-year subscription upgrade or renewal! Click here to start your renewal. (Promo code expires November 6th, 2025).
Latest Stories

Getting to Know Your DroneMobile System
You and your vehicle are now connected like never before. As with any new technology, you might be wondering exactly where to start to get the most out of your experience.
Mar 4, 2026
Read More
Which DroneMobile Plan do I need?
DroneMobile offers a range of plans designed to fit every driver's lifestyle. Whether you just want the convenience of warming up your car from your office or you need to manage a fleet of service vehicles, there is a tier for you.
Feb 2, 2026
Read More
An Important Update Regarding DroneMobile Subscription Pricing
Today, we want to share an important update regarding our subscription plan pricing. Effective June 1st, 2025 we will be making a moderate price adjustment to select 3-year and 5-year* subscription terms. These changes will affect all renewals that take place after June 1st, 2025.
May 12, 2025
Read More
Get a Free Rear Camera for Drone XC - May 2025
The Drone XC Dash Cam System, paired with its complimentary rear-facing camera, offers a comprehensive solution for safer driving. Get it now before this offer expires May 31st, 2025.
May 6, 2025
Read More
Drone X2MAX-LTE and DroneMobile App Now Supporting Advanced Vehicle Health Data via CAN
Firstech, maker of DroneMobile connected car solutions, today announced shipment of the Drone X2MAX-LTE telematics device for vehicles. This powerful new offering provides consumers and fleet users with an all-in-one tracking and security solutions for protecting their vehicles.
Feb 23, 2025
Read More
How Drone XC is Making Parking Mode Smarter
Drone XC solves this problem by making parking mode smarter. This is possible via our “Event” mode, which activates parking mode only when the system is armed.
Dec 5, 2024
Read More
3 Reasons Why Your Phone is the Best Remote Starter (Updated 2024)
DroneMobile uses LTE connectivity to connect your smartphone to your vehicle’s remote start, so that you can warm up your vehicle from anywhere!
Nov 1, 2024
Read More
Get a Free Rear Camera for Drone XC - October 2024
The Drone XC Dash Cam System, paired with its complimentary rear-facing camera, offers a comprehensive solution for safer driving.
Oct 1, 2024
Read More


